vSAN & Ceph 遠程運維服務
係統遠程運維服務
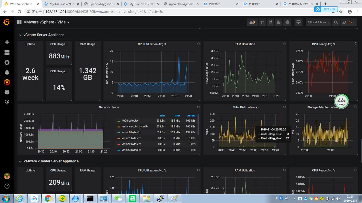
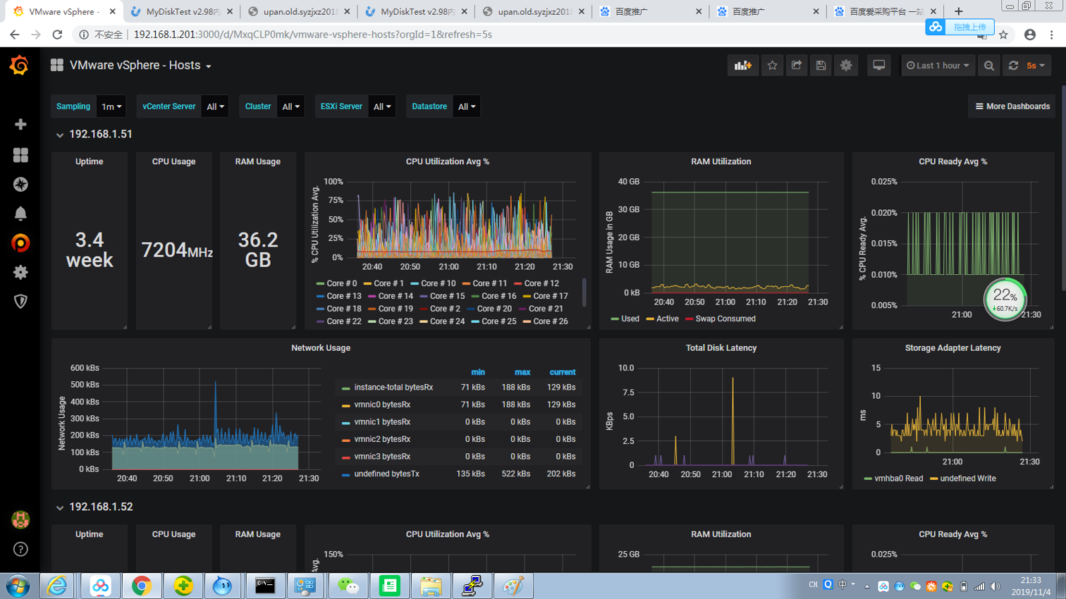
IT係xi統tong集ji成cheng化hua技ji術shu越yue高gao,配pei套tao的de技ji術shu維wei護hu能neng力li也ye更geng高gao,係xi統tong部bu署shu交jiao付fu客ke戶hu使shi用yong隻zhi是shi中zhong網wang通tong技ji術shu服fu務wu的de第di一yi步bu,針zhen對dui用yong戶hu後hou續xu的de運yun行xing現xian狀zhuang,我wo司si將jiang為wei客ke戶hu提ti供gong定ding製zhi化hua係xi統tong運yun維wei保bao障zhang服fu務wu,運yun行xing中zhong的devSAN群集、Ceph分布式共享存儲使用、應用層虛擬服務器運行情況、數據庫運行情況、數據備份情況均可通過我司自行開發的監控係統形成可視化圖像界麵,如同汽車儀表那樣展示車速、水溫、油量,讓使用方更加方便直觀實時了解業務的運行情況。




一個vSAN節點最多支持5個磁盤組(混合架構和全閃存架構)。用於cache的閃存設備可以是SSD固態盤,也可以是PCIe閃存卡,每個閃存設備隻能在一個磁盤組中使用,不可以多個磁盤組公用,閃存設備起加速速寫作用。





閩公網安備 35020302001891號